Простейший измеритель параметров транзисторов
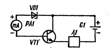
На рис. 2.23 изображена схема для измерения одного из основных параметров транзисторов — статического коэффициента передачи тока h21э. В силу простоты ее можно не выполнять в виде законченной конструкции, а собирать по мере необходимости.
Рис. 2.23. Схема для измерения статического коэффициента передачи тока транзисторов
Очень полезно, например, измерить коэффициенты передачи тока h21э транзисторов, имеющихся в распоряжении радиолюбителя, что позволит в дальнейшем иметь отобранные пары транзисторов, а также осознанно проводить эксперименты.
Для маломощных транзисторов измерение ведется при токе базы, равном 1б = (4,5 — 0,6) В/390 кОм = 0,01 мА (10 мкА). Здесь 4,5 В — напряжение батареи G1; 0,6 В — падение напряжения на переходе база-эмиттер измеряемого транзистора VT1; 390 кОм — сопротивление резистора R1. Резистор R2 используется для защиты измерительного прибора от возможных перегрузок при проверке неисправных транзисторов. Измерение производят нажатием кнопки SB1. Если используемый прибор (тестер) рассчитан на измерение тока 5 мА, то отклонение стрелки на конечное деление шкалы будет соответствовать коэффициенту передачи 500 (h2i3 = 5 мА/0,01 мА = 500).
Для мощных транзисторов ток базы при измерениях увеличивают в 100 раз (1б = 1 мА), для этого резистор R1 должен иметь сопротивление 3,9 кОм. Сопротивление резистора R2 равно 1 Ом. Тестер переключают на диапазон измерения тока 500 мА. Максимальный коэффициент передачи тока составит, как и в предыдущем случае, 500 (h21э = 500 мА / 1 мА = 500).
На рис. 2.23 изображена схема для измерения параметров транзисторов со структурой n-p-n. При измерениях параметров транзисторов противоположной структуры полярность включения миллиамперметра РА1 и батареи питания изменяют на обратную.
H21э транзистора как измерить
Сборка печатных плат от $30 + БЕСПЛАТНАЯ доставка по всему миру + трафарет
Ну, а частота не имеет значения. Ты же им частотные свойства транзистора не измеряешь.
Ведущий производитель электрического оборудования компания MORNSUN выпустила серию источников питания на DIN-рейку LI100-20BxxPR3 c выходами на 12, 15, 24 и 48 В. ИП позиционируются для умных домов, а так же используются в составе оборудования для промышленной автоматизации, различных производственных машин, рельсовых систем транспортировки и другого оборудования, работающего в условиях неблагоприятной окружающей среды.
Питание будет от кроны. Схема у меня не совсем такая, но очень похожая,принцип тот же потом отсканирую.
Испытатели транзисторов малой и большой мощности (h21э, Ікво, Ікэк)
Чтобы судить о пригодности транзистора для того или иного устройства, достаточно знать два-три основных его параметра:
- Обратный ток коллектор-эмиттер при замкнутых выводах эмиттера и базы — Ікэк-ток в цепи коллектор-эмиттер при заданном обратном напряжении между коллектором и эмиттером.
- Обратный Ток коллектора — Ікво-ток через коллекторный переход при заданном обратном напряжении коллектор-база и разомкнутом выводе эмиттера.
- Статический коэффициент передачи тока базы — h21э -отношение постоянного тока коллектора к постоянному току базы при Заданном постоянном обратном напряжении коллектор-эмиттер и Токе эмиттера в схеме с общим эмиттером (ОЭ).
Проще всего измерить ток Ікэк схеме, упрощенно изображенной на рис. 1. Узел А1 на нем обобщает все детали, входящие в прибор. Требования к узлу просты: он не должен оказывать влияние на результаты измерений, а при коротком замыкании в испытуемом транзисторе VТ1 ограничить ток до безопасного для- стрелочного индикатора значения.
Измерение Iкбо не предусматривается приборами, но это не трудно сделать, отключив вывод эмиттера от цепи измерения.
Некоторые трудности возникают при измерении статического коэффициента передачи h21э. В простых приборах он измеряется при фиксированном токе базы измерением тока коллектора, ио точность таких приборов невысока, поскольку коэффициент передачи зависит от тока коллектора (эмиттера). Поэтому h21э следует измерять при фиксированном токе эмиттера, как и рекомендует ГОСТ.
Достаточно при этом измерять ток базы и судить по нему о величине h21э. Тогда шкалу стрелочного индикатора можно отградуировать непосредственно в значениях коэффициента передачи. Правда, она получается неравномерной, но зато на ней укладываются все необходимые значения (от 19 до 1000).
Такие приборы уже разрабатывались радиолюбителями (см., например, статью Б. Степанова, В. Фролова «Испытатель транзисторов»- Радио, 1975, № 1, с. 49-51). Однако в них довольно часто не принимали мер по фиксации напряжения коллектор-эмиттер. Подобное решение оправдывали тем, что h21э мало зависит от этого напряжения.
Однако, как показывает практика, эта зависимость все же заметна в схеме ОЭ, поэтому напряжение коллектор-эмиттер желательно фиксировать.
Рис. 1. Схема измерения обратного тока коллектор-эмиттер.
Рис. 2. Схема измерения статического коэффициента передачи тока.
Исходя из этих соображений в радиокружке КЮТ Первоуральского Новотрубного завода Евгением Ивановым и Игорем Ефремовым под руководством автора была разработана схема измерения, принцип которой иллюстрирует рис. 2. Ток эмиттера ls испытуемого транзистора стабилизирован генератором стабильного тока А1, что снимает большинство требований к источнику питания G1: его напряжение может быть нестабильным, от него потребляется практически только ток 1э- Напряжение коллектор-эмиттер транзистора фиксировано, поскольку равно сумме стабильных напряжений на стабилитроне VD1, эмиттерном переходе транзистора VT1 и стрелочном индикаторе РА1. Сильная отрицательная обратная связь между коллектором и базой транзистора через стабилитрон и стрелочный индикатор удерживает транзистор в активном режиме, для которого справедливы следующие соотношения:
где Ік, Іэ, Іб — соответственно ток коллектора, эмиттера, базы транзистора, мА.
Для построении шкалы непосредственного отсчета удобно пользоваться формулой:
Приведенные формулы справедливы только в случае весьма малого тока ІКБО, характерного для кремниевых транзисторов. Если же этот ток значителен, для более точного подсчета коэффициента передачи лучше пользоваться формулой:
А теперь познакомимся с практическими конструкциями приборов.
Испытатель маломощных транзисторов
Его принципиальная схема приведена на рис. 3. Испытуемый транзистор подключают к зажимам ХТ1 — ХТ5. Источник стабильного тока собран на транзисторах VT1 и VT2. Переключателем SA2 можно установить один из двух токов эмиттера: 1 мА или 5 мА.
Чтобы не изменять шкалу измерений h21э, во втором положении переключателя параллельно индикатору РА1 подключается резистор R1, уменьшая впятеро его чувствительность.
Рис. 3. Принципиальная схема испытателя маломощных транзисторов.
Переключателем SA1 выбирают род работы — измерение h21э или Ікэк. Во втором случае в цепь измеряемого тока включается дополнительный токоограничительный резистор R2. В остальных случаях при коротких замыканиях в испытываемых цепях ток ограничивает генератор стабильного тока.
Чтобы упростить коммутацию, в цепь измерения тока базы введен выпрямительный мост VD2 — VD5. Напряжение коллектор-эмиттер определяется суммой напряжений на последовательно включенных стабилитроне VD1, двух диодах выпрямительного моста и эмиттерном переходе испытуемого транзистора. Переключателем SA3 выбирают структуру транзистора.
Питание на прибор подается только на время измерения кнопочным выключателем SB1.
Питается прибор от источника GB1, которым может быть батарея «Крона» или аккумулятор 7Д-0Д. Периодически аккумулятор можно подзаряжать, подключая зарядное устройство к гнездам 1 и 2 разъема XS1. Возможно питание прибора от внешнего источника постоянного тока напряжением 6.
15 В (нижний предел определяется устойчивостью работы во всех режимах, верхний — номинальным напряжением конденсатора С1), подключаемого к гнездам 2. и 3 разъема XS1. Диоды VD6 и VD7 при этом выполняют роль разделительных.
Рис. 4. Преобразователь ПМ-1.
Удобно использовать для питания прибора от сети преобразователь ПМ-1 (рис. 4) от электрофицированных игрушек. Он недорог и обладает хорошей электрической изоляцией между обмотками, обеспечивающей безопасность в работе.
Преобразователь нужно лишь оснастить штырьковой частью разъема XS1.
В приборе использован стрелочный индикатор типа М261М с током полного отклонения стрелки 50 мкА и сопротивлением рамки 2600 Ом. Резисторы — МЛТ-0,25. Диоды VD2 — VD5 должны быть обязательно кремниевые, с возможно меньшим обратным током. Диоды VD6, VD7 — любые из серий Д9, Д220, с возможно меньшим прямым напряжением.
Транзисторы — любые из серий КТ312, КТ315, со статическим коэффициентом передачи не менее 60. Оксидный конденсатор — любого типа, емкостью 20. 100 мкФ на номинальное напряжение не ниже 15 В. Разъем XS1-СГ-3 или СГ-5, зажимы ХТ1 — ХТ5 — любой конструкции.
Рис. б. Внешний вид испытателя маломощных транзисторов.
Рис. 6. Шкала отсчета индикатора.
Детали прибора собраны в корпусе размерами 140Х 115X65 мм (рис. 5), изготовленном из пластмассы. Лицевая стенка, на которой укреплены стрелочный индикатор, кнопочный выключатель, переключатели, зажимы и разъем, закрыта фальшпанелью из органического стекла, под которую подложена цветная бумага с надписями.
Чтобы не вскрывать стрелочный индикатор и не чертить шкалу, к прибору изготовлен трафарет (рис. 6), дублирующий шкалу отсчета. Можно просто составить, таблицу, в которой для каждого деления шкалы указать соответствующее значение статического коэффициента передачи.
Для составления такой таблицы подойдут вышеприведенные формулы.
Налаживание прибора сводится к точной установке токов 1э 1 мА и Б мА подбором резисторов R3, R4 и к подбору резистора R1, сопротивление которого должно быть в 4 раза меньше сопротивления рамки стрелочного индикатора.
Испытатель мощных транзисторов
Схема этого прибора приведена на рис. 7. Поскольку к испытателю мощных транзисторов предъявляют меньшие требования по точности показаний, возникает вопрос: какие упрощения могут быть сделаны по сравнению с предыдущей конструкцией?
Испытывают мощные транзисторы при больших токах эмиттера (в данном приборе выбраны 0,1 А и 1 А), поэтому прибор питается только от сети через понижающий трансформатор Т1 и выпрямительный мост VD6 — VD9.
Рис. 7. Принципиальная схема испытателя мощных транзисторов.
Построить генератор стабильного тока на указанные сравнительно большие токи трудно, да и нет необходимости — его роль выполняют резисторы R4 — R7, диоды выпрямительного моста, обмотка трансформатора. Правда, стабильный ток эмиттера протекает только при стабильном напряжении сети и таком же напряжении коллектор-эмиттер испытуемого транзистора.
Дело облегчается тем, что последнее напряжение выбирается малым — обычно 2 В, чтобы избежать разогрева транзистора. Это напряжение равно сумме падений напряжения на двух диодах моста VD2 — VD5 и эмиттер ном переходе испытуемого транзистора.
Ожидалось, что будет заметно сказываться на токе эмиттера разность падений напряжений на эмиттерных переходах германиевого и кремниевого транзисторов, но ожидание не подтвердилось: на практике эта разность оказалась весьма малой. Другое дело — нестабильность сетевого напряжения, она вызывает еще большую нестабильность тока эмиттера (из-за нелинейности сопротивлений полупроводниковых диодов и постоянства напряжения коллектор-эмиттер испытуемого транзистора).
Поэтому для повышения точности измерений h21э прибор следует включать в сеть через автотрансформатор (например, ЛАТР) и поддерживать им напряжение питания прибора 220 В.
Очередной вопрос — о пульсациях выпрямленного напряжения: какая амплитуда их допустима? Многочисленные опыты по сравнению показаний прибора, питающегося от источника «чистого» постоянного тока и от источника пульсирующего тока, не выявили практически никакой разницы показаний h21э при использовании стрелочного индикатора магнитоэлектрической системы.
Сглаживающее действие конденсатора О прибора проявляется только при измерении небольших токов Ікэк (примерно до 10 мА). Кремниевый диод VD1 защищает стрелочный индикатор РА1 от перегрузок. В остальном схема прибора похожа на схему предыдущего устройства.
Трансформатор Т1 может быть от преобразователя ПМ-1, ио его нетрудно изготовить самим. Понадобится магнитопровод УШ14X18. Обмотка I должна содержать 4200 витков провода ПЭВ-1 0,14, обмотка II -160 витков ПЭВ-1 0,9 с отводом от 44-го витка, считая от верхнего по схеме вывода. Подойдет другой готовый или самодельный трансформатор с напряжением на вторичной обмотке 6,3 В при токе нагрузки до 1 А.
Резисторы -МЛТ-0,5 (Rl, R3), МЛТ-1 (R5). МЛТ-2 (R2, R6, R7) и проволочный (R4), изготовленный из провода с высоким удельным сопротивлением. Лампа HL1 — МНЗ,5-0,28.
Стрелочный индикатор — типа М24 с током полного отклонения стрелки 5 мА.
Рис. 8. Внешний вид испытателя мощных транзисторов.
Рис. 9. Шкала отсчета индикатора.
Диоды могут быть другие, рассчитанные на выпрямленный ток до 0,7 A (VD6 — VD9) и 100 мА (остальные). Прибор смонтирован в корпусе размерами 280 X 170×130 мм (рис. 8). Детали распаяны на выводах переключателей и на монтажной плате, укрепленной на зажимах стрелочного индикатора.
Как и в предыдущем случае, к прибору изготовлен трафарет (рис. 9), дублирующий шкалу отсчета.
Налаживание прибора сводится к установке указанных токов эмиттера подбором резисторов R4 и R5. Контроль тока ведут по падению напряжения на резисторах R6, R7. Резистор R1 подбирают таким, чтобы сумма сопротивлений его и индикатора РА1 была в 9 раз больше сопротивления резистора R2.
Аристов Александр Сергеевич — руководитель радиокружка клуба юных техников Первоуральского новотрубного завода, родился в 1946 году. В двенадцать лет строил приемники, измерительные приборы, устройства автоматики. По окончании школы вел радиокружок, работая на заводе и учась в техникуме. С 1968 года полностью посвятил себя занятиям с юными радиолюбителями. Описания конструкций кружковцев руководитель рассказал в трех десятках статей, опубликованных в отечественных и зарубежных журналах, на страницах сборника ВРЛ. Работы кружковцев отмечены 25 медалями «Юный участник ВДНХ», а труд руководителя — тремя бронзовыми медалями ВДНХ СССР.
H21э транзистора как измерить
В общем суть такова. Заказал на али комплементарные пары мощных транзисторов 2SC4467Y и 2SA1694Y. Транзисторы пришли, похожие на оригинал. При измерении коэфициента передачи тока тестером радиоэлементов M328 , выяснилось что бета у 2SA1694Y в пределах 120-140 у разных корпусов, что хорошо. А вот бета 2SC4467Y показал все го лишь 30. Самодельный прибор на Атмега 328 показал бету 60 у всех транзисторов. Уже хотел открывать спор, но решил перестраховаться. Выпаял в фирменном усилителе исправный транзистор,и измерил бету. Оказалась тоже 30 и 60 на разных приборах соответственно. Открыл даташит, там указанно что для данного транзистора, бета должна быть минимум 90 максимум 180, но одно такое большое НО. Это все должно измеряться при токе коллектора 3А. Ясно что такие тестеры для мощных транзисторов не подходят.
Теперь собственно, для чего создал эту тему. Интересует, кто какими приборами пользуется для измерения беты мощных транзисторов. Может есть что более менее современное. То что нашел в сети, заставляет впасть в уныние, куча переключателей, механические измерительные головки к которым нужно рисовать шкалу.
И нужен простой тестер.




